Tableaux de bord
Tableau de bord dans ERPNext
Introduit dans la version 12, le tableau de bord fournit une vue d’ensemble des indicateurs de performance clés pertinents pour le processus métier.
Chaque tableau de bord se compose d’un ou de plusieurs graphiques de tableau de bord, chacun étant configuré avec une source de données appelée source de graphique de tableau de bord.
Pour accéder au tableau de bord : Accueil > Personnalisation > Tableaux de bord > Tableau de bord
1. Comment créer un nouveau tableau de bord
- Accédez à la liste des tableaux de bord et cliquez sur Nouveau.
- Entrez le nom du module pour lequel vous souhaitez voir le tableau de bord.
- Saisissez les graphiques du tableau de bord que vous souhaitez paramétrer pour ce tableau de bord.
- Cliquez sur Sauvegarder.
En cliquant sur Show Dashboard, vous pourrez voir le tableau de bord donnant la représentation graphique de vos transactions.

2. Ajout de graphiques au tableau de bord
Ajoutez des graphiques à ce tableau de bord en sélectionnant des graphiques existants (Dashboard Chart) ou en créant de nouveaux graphiques.

Enregistrez les modifications et cliquez sur le bouton Show Dashboard pour voir le tableau de bord.

3. Création d’un nouveau graphique de tableau de bord
Pour créer un nouveau graphique de tableau de bord, accédez à :
Accueil > Personnalisations > Tableaux de bord > Graphique du tableau de bord > Nouveau

Après avoir défini le champ Source du graphique, le tableau des filtres s’affiche. Cliquez sur le tableau pour modifier les filtres.

Une fenêtre modale s’affichera pour définir des filtres. Cliquez Set pour définir les filtres.

Après avoir défini le champ Source du graphique, le tableau Filtres sera mis à jour avec les valeurs de filtre sélectionnées.

Dans l’exemple ci-dessus, nous avons créé une personnalisation Dashboard Chart pour laquelle nous avions déjà un Dashboard Chart Source.
Vous pouvez également créer des graphiques de base tels que Nombre/Somme/Moyenne/Grouper par de tâches à faire en fonction de la date de création/modification en sélectionnant Count/Sum/Average/Group Bycomme. tel que Chart Type .Vous pouvez par ailleurs utiliser un rapport existant comme source dans Report Name le champ pour créer un graphique en sélectionnant Report comme Chart Type.
Pour Count, vous devez sélectionner le Doctype pour lequel vous avez besoin du graphique dans le champ Document Type et le champ Based On Date dans Time Series Based On.

Remarque: si vous sélectionnez un type de document de table enfant dans Document Type vous devez également sélectionner le type de document parent pour cette table enfant dans Parent Document Type (ce champ ne sera visible que lorsque vous sélectionnez le type de document de table enfant dans le champ Document Type).

Pour Sum et Average vous devez également sélectionner le champ Based On Value dans Value Based On.

Pour Group By vous pouvez sélectionner Group By Type comme Count/Sum/Average,Group By Based On comme Créé par/Modifié par, et Number of Groups.

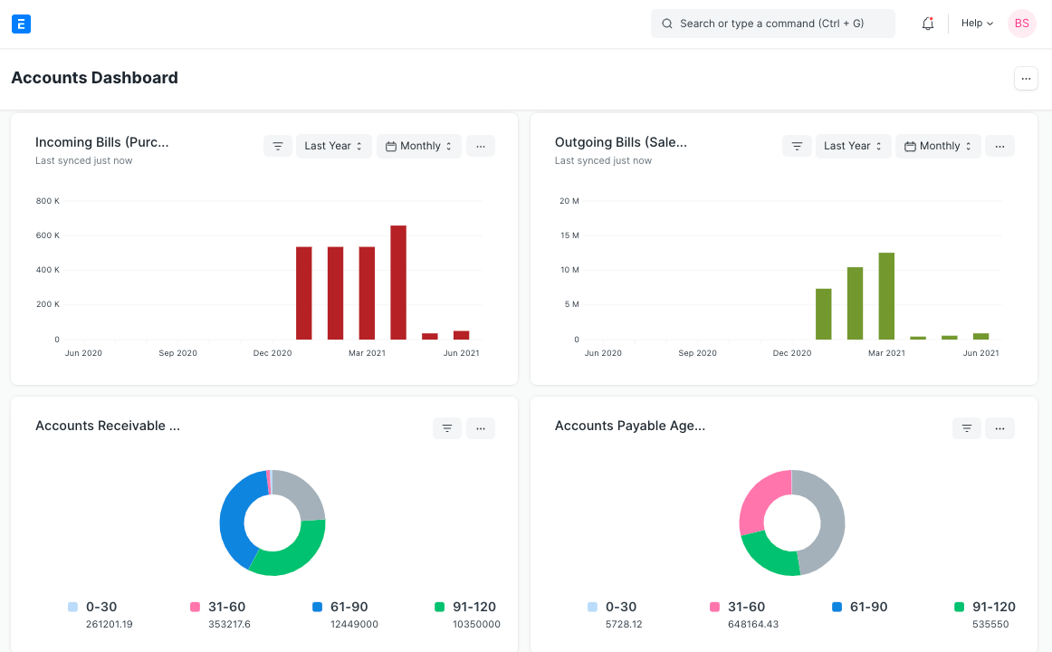
4. Utilisation des tableaux de bord
Chaque graphique s’affiche selon les champs définis dans le tableau de bord correspondant. Le résultat de la source du graphique est mis en cache pour éviter les requêtes redondantes. Les données du graphique pouvant être obsolètes, chaque graphique indique également l’heure de la dernière synchronisation.

Les filtres utilisés pour générer les données du graphique peuvent également être modifiés en cliquant sur Set Filters. Le graphique sera automatiquement actualisé en fonction des filtres récemment définis.

Pour obtenir les données les plus récentes, chaque graphique doit être actualisé de force en cliquant sur le bouton Forcer l’actualisation dans le menu déroulant.